0317-5569729
18032746768
上午9:00-下午19:00
法定节假日不休息
网站首页
关于我们
公司介绍
公司文化
公司愿景
资质证书
领导致辞
产品方案
双级永磁变频空压机
单级永磁变频空压机
水润滑及低压空压机
后处理干燥净化设备
螺杆真空泵及鼓风机
快捷节能管路产品
空压机及周边配件
超值置换空压机
余热利用回收方案
行业资讯
节能改造
节能原理
产品特点
改造优势
成功案例
服务与支持
服务承诺
产品服务
服务优势
服务承诺
品牌维护
无油压缩机维护
移动机及其它机型
干燥过滤设备
储气罐价格
进口压缩机配件耗材
国产压缩机配件耗材
联系我们
18032746768
Previous
Next
1
2
当前位置:
网站首页
>
行业资讯
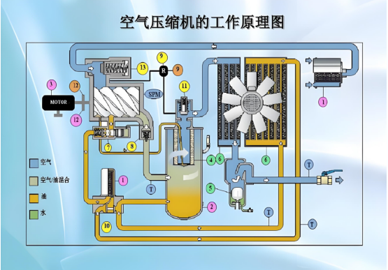
永磁变频空压机流程图
发布时间:2025-09-17 11:19:26
返回上一页
电话联系
关于我们
联系我们